How to Mine on RaveOS: Detailed Guide and Mining Setup

January 28, 2021

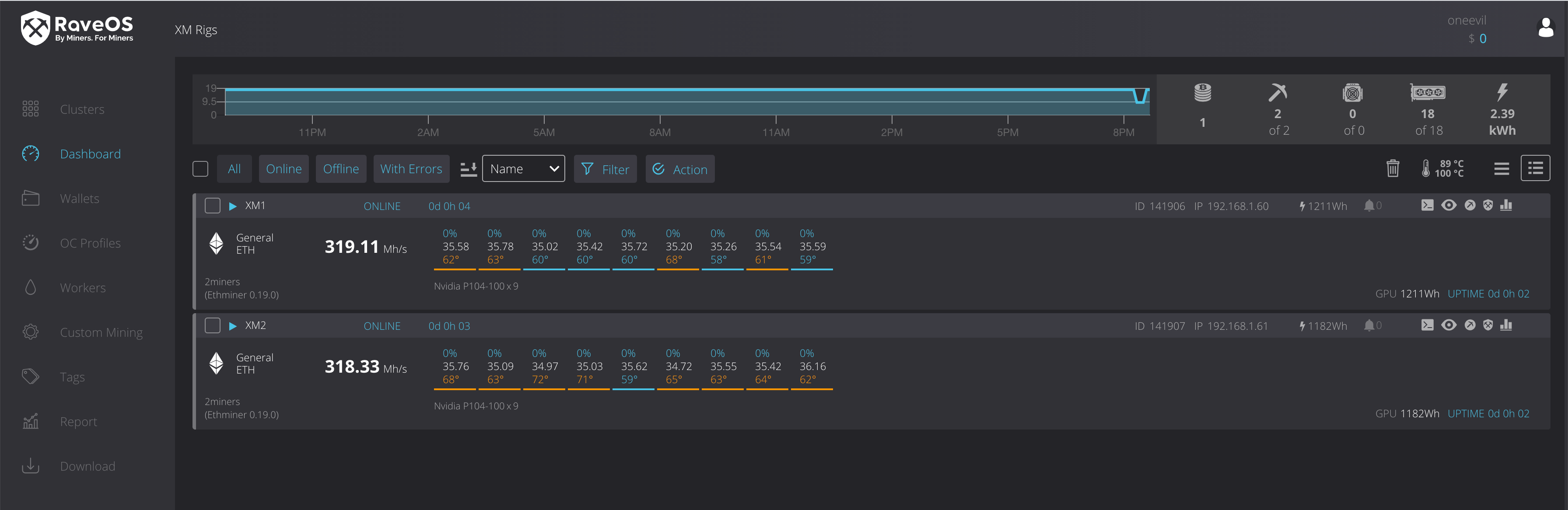
Mining requires a lot of your attention. You should know how to choose the most profitable coin, as well as monitor such parameters as current hash rate and potential mining software reboot. RaveOS makes your life easier and helps increase your profit from cryptocurrencies. RaveOS features an intuitive dashboard that boosts efficiency and lowers downtime and energy consumption. Let’s get into it.