Bitmain and Innosilicon are the most famous manufacturers of ASIC miners. Innosilicon company is still far from Bitmain, but it is well-known for its products for Litecoin mining. In January they launched the A6 LTCMaster, and now Innosilicon has launched the Equihash A9 ZMaster.
Contents
Innosilicon A9 ZMaster Review
The product is compact and designed for Equihash currencies. First of all, Zcash and then Zclassic, Zencash, and Bitcoin Private. Check out our tutorial for Bitcoin Private mining here. A9 ZMaster and Antminer Z9 have become direct competitors. Before we compare these two, let’s get to know A9 ZMaster specs better.
Hashrate: 50 ksol/s +/- 8%
Power Consumption: 620 W in the normal mode at 25℃
Chip Type: A9 ZMaster ASIC
Dimensions (L*W*H), mm: 360*125*155
Net Weight, kg: 5.92
Ambient Temperature, ℃: 0 to 45
Network Connection: Ethernet
According to the manufacturer, it has a low operating cost, high ROI, and longevity. This miner is also less noisy than previous models and offers stable performance.
The limited number of A9 ZMaster miners is available at the price of $9,999. Shipping from Hong Kong started on June 10. The second batch will depart on August 15.
Innosilicon A9 ZMaster Profitability
The price of the miner is quite high, so let’s see how profitable it can be. As usual, we are using WhatToMine for calculations. Let’s choose Zcash as an example. The hashrate is 50,000 h/s, and the power is 620 W.
At the current level of mining difficulty and exchange rate, Zcash miner will bring $142 a day, or $4,278 a month.
In theory, this means that the A9 ZMaster will pay off in a little over two months. The result is exclusive of electricity costs, so in reality, it will take a bit longer.
Innosilicon A9 ZMaster Setup
Let’s go to the ASIC miner settings. The main menu is in the column on the left.
Click ‘Pools’ from the Settings drop-down menu.
Add settings for mining pools:
URL - stratum+tcp://zec.2miners.com:1111 WORKER - t1Jx5s9YJCpGjdqPK3eEqZjde7Kv1mN3h2m.Miner_A9 PASSWORD - x
In the URL field enter the mining pool address and the high share difficulty port which is a prerequisite. WORKER is our Zcash wallet, then we entered the name of the device separated by the dot, but it’s optional (Miner_A9). The PASSWORD is just an X.
You can also configure the performance of the device. The more to the right the slider is, the higher the performance and power consumption.
IMPORTANT. To mine ZEC on the A9 ZMaster ASIC miner, you should choose the port with high share difficulty. It is a prerequisite, so add the port to your settings carefully. There is a help section “How to start” on 2Miners pool with all the ports settings available.
Testing A9 ZMaster
After you finish the setup, let’s check if everything works correctly. Go to the 2Miners main page and enter the wallet in the ‘Miner Address’ field. The field is at the top of the page in the middle.
If you do everything right, the website will show you the miner statistics.
Antminer Z9 Mini Profitability
Now let’s calculate the profitability of the Bitmain’s ASIC miner. Its hashrate is 10,000 h/s, and the power is 247 W. We are using Zcash again as an example.
As of now, Antminer Z9 Mini would bring $28 a day, or $855 a month. Considering the price is $850, the payoff will take 31 days. This result, just like the previous one, is exclusive of electricity costs as they may differ.
The first batch was due at the end of June. Now the website says August 24 – September 4.
Antminer Z9 Mini Setup
The setup is very simple. All you need to do is to enter your wallet address and select the pool to mine. The PASSWORD is just an X.
There is a help section “How to start” on 2Miners pool with all ports settings available. We recommend you low difficulty port for Antminer Z9 Mini.
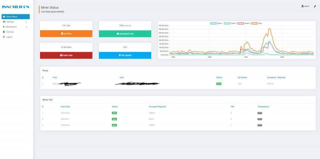
You could find all the statistics at the Miner Status tab: hashrate, Accepted/Rejected shares, temperature and the status of the hashing boards.
Testing Antminer Z9 Mini
We’ve been testing the Z9 Mini at 2Miners for a couple of days. 3 devices together give the average hashrate of 50 KS/s. Each of them is more than 15 KS/s while the manufacturer has specified just 10 KS/s. That’s 50% than expected! Great performance. However, we’ll remain device testing.
The Comparison: Innosilicon A9 ZMaster VS Antminer Z9 Mini
Innosilicon A9 ZMaster takes longer to pay off, but it can bring you as much as $4,000 a month. Supposing that the exchange rates remain stable, after six months, it will bring you a net income of $15,669, while Antminer Z9 mini will bring you just $4,280.
So here is another proof of mining scalability. A larder investment results in higher income.
If you want to mine Zcash, and other Equihash and Ethash coins, join our 2miners mining pool right now. Over seven thousand miners are already with us.
We Thank the users of our Telegram chat who helped us to prepare this article.

















